阿特拉斯·科普柯惊艳亮相2020粤港澳大湾区地铁产业大会
当前,经济全球化、社会信息化、文化多样化深入发展,新一轮科技革命和产业变革蓄势待发,轨道交通作为新型城镇化和城市化地区高质量发展的命脉,其产业与科技水平也在不断发展。

2020粤港澳大湾区地铁产业大会
2020年7月9-10日,来自全国各地发改委、铁路局、城市轨道交通公司、行业协会、高新技术企业的院士、权威专家齐聚深圳,参与“2020粤港澳大湾区地铁产业大会”,共同探讨城市轨道交通在新时代背景下的新成果、创新技术和解决方案。

2020粤港澳大湾区地铁产业大会现场
阿特拉斯·科普柯也带来了为中国轨道交通市场准备的风源系统无油解决方案。

阿特拉斯·科普柯轨道交通业务团队参会现场
风源系统无油解决方案
在此次研讨会上,阿特拉斯·科普柯轨道交通业务总监汪道渝,发表主旨演讲—“无油·无忧 -- 阿特拉斯·科普柯新型无油风源系统解决方案”。

阿特拉斯·科普柯轨道交通业务总监汪道渝演讲
粤港澳大湾区地处华南,夏季高温高湿,现有轨道车辆风源系统常年遭受润滑油乳化的困扰,导致压缩空气品质下降,严重影响车辆行车安全。

粤港澳大湾区具有高温、高湿的气候特点
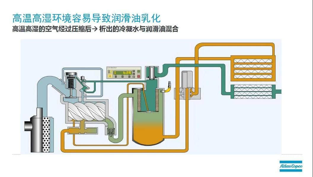
高温、高湿环境易导致润滑油乳化


汪道渝先生分析有油空压机产生油乳化的机理
作为压缩机技术领域的专家,阿特拉斯·科普柯向中国轨道交通市场推出无油解决方案:
> 通过采用新型压缩技术,去除了油润滑系统,从根本上解决了油乳化、管路漏油等问题,符合绿色环保理念;
> 同时也减少了维护保养工作量、降低了风源系统全寿命周期成本,真正做到让用户 “无忧”使用。
直击大会现场
与会的轨道交通用户及专家对SFR无油风源系统展现了浓厚的兴趣。

阿特拉斯·科普柯无油风源系统惊艳亮相
用户在现场仔细了解机器及产品资料,与阿特拉斯·科普柯技术人员沟通SFR维护保养、全寿命周期成本等问题,对SFR可以从根本上去除润滑油乳化的问题表示惊喜和期待,并期望与阿特拉斯·科普柯就无油风源系统组织专题交流。

用户仔细阅读无油风源系统产品资料
阿特拉斯·科普柯在中国轨道交通行业有丰富应用业绩,自2007年以来,有三千多套风源系统应用在全国多条高铁、地铁、机车项目,其中包括上百套无油风源系统。专设的轨交系统绿色服务通道,遍布全国各主要轨道交通站点的维护人员,24小时响应客户的服务需求,为轨道交通安全、高效地运营保驾护航。